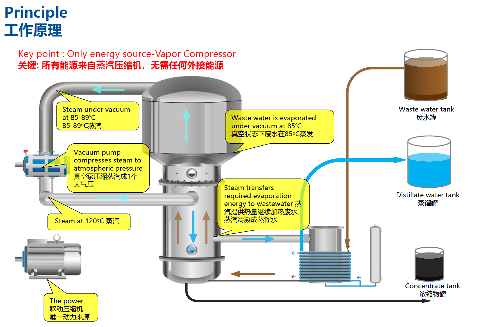
通过真空负压蒸发器为您提供蒸馏物和废气冷却以及通风清洁和减少气味生成的理想组合。

冷却、清洁和减少气味生成
专门用于冷却蒸发器设备中排出的废气和蒸馏物。通过该设备可实现废气中的蒸气状成分完全冷凝。蒸发工序用水时可能在废气中生成气味。气味材料冷凝后通过蒸发器可明显降低气味浓度。通过蒸馏冷却也可确保不超出蒸馏物排放至下水道中的温度限值。通过内置于冷却循环中的冷却装置在外部区域将废气和蒸馏物生成的热能传输至大气中,这将极大地节约能耗。依维普的设备,出厂时已准备连接且直接内嵌安装至DT系列蒸发器系列的控制装置中。
亮点
去除易挥发的物质和气味
不超出排放限值
内嵌的冷却循环配备温度测定装置
通过能效高的热交换器进行热输送
客户无需自行配备冷却循环
直接准备连接且可内嵌于蒸发器控制装置中
无噪音
设备原理图


